MACHBASE MOS
(Manufacturing Optimization System)
Enables real-time quality management
in complex manufacturing
About Product

Manufacturing
Optimization Suite
Machbase MOS (Manufacturing
Optimization Suite) is the best solution
for real-time process monitoring and
identification of facility and quality
abnormalities through synchronization
of facility status data and product
quality information data.

Linked to production products
quality maintenance monitoring
Through MOS,
companies can build
realistic big data for quality maintenance
monitoring, quality problem tracking,
analyzing causes and utilizing them
by linking sensor data of facilities
and product data.

Corporate profits
and brand value
This will enable companies to reduce
defect rates, improve quality, increase
productivity, trace product production
history, reduce customer claims,
and reduce costs, which will
ultimately increase profits
and value.
Data Collection and Integration
Collect sensor data from various facilities into TSDB
in seconds Collect data linked to customer's
production-related legacy system and ERP/MES into RDBMS

Product Info Data
(to RDBMS)
Sensor Data
(to TSDB)
-
OPC-UA/DA
-
MQTT Pub/Sub
-
Modbus RTU/TCP
-
Melsec
-
Simatic
-
Ethernet
-
Portal
-
ERP
-
MES/POP
-
QMS
-
Legacy
Database Configuration

TSDB
Machbase's time series database,
globally recognized for #1
performance by TPC, efficiently
handles collection, storage, and
processing of sensor
data at high speeds.

RDBMS
Configuring RDBMS to manage
product, facility, and work instruction
information in production processes,
compatible with legacy systems and
adaptable to company needs

AAS
(Asset Administration Shell)
Based on AAS
(Asset Administration Shell),
an industry 4.0 standard, it defines
attributes like production, quality, and
facilities by facility/tag item for
seamless data connection across
departments. It establishes
a foundation to incorporate
standardized AAS information into
production, quality,
and facility processese.
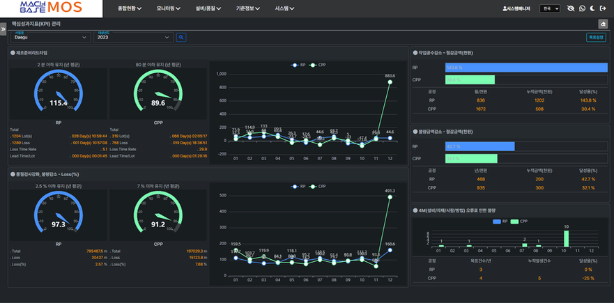
Dashboard and Key Features
Machbase MOS offers real-time data collection, storage, processing,
analysis, and visualization. It includes periodic report generation and
enables comprehensive abnormality detection in facilities, lot-based production performance tracking, and real-time process
monitoring for predictive quality control
MOS UI
* Click to enlarge *


